什么是HomeLab?家里的网络硬件是什么结构。

什么是HomeLab?家里的网络硬件是什么结构。
顾拾柒什么是Homelab
Homelab 是指可在家中搭建的实验(折腾)环境,用于进行实验和学习。通常指一系列硬件设备(家用服务器、小主机、旧电脑手机、树莓派等),上面运行着操作系统环境和软件(Linux、虚拟机、Docker
等)。Homelab 有很多种用途,比如作为软路由、远程主机,也可以部署一系列的自托管服务,如个人书库、影视库、密码管理器、个人网站、RSS
阅读器、播客服务器、备忘录等等。不仅实用,也可以作一门兴趣,为生活增添乐趣。
我的 Homelab 配置
我自己的 Homelab 配置是 轻量云服务器 + 小主机 + NAS,它们的配置与用途各有千秋:
| 云服务器(阿里云2H2G) | 小主机(联想Tiny5 M920X) | NAS(自组TrueNAS) | |
|---|---|---|---|
| 公网IP | 稳定(有静态公网IP) | 不稳定(有动态公网IP) | 不稳定(有动态公网IP) |
| 存储空间 | 小 | 中 | 大 |
| 性能 | 低 | 高 | 低 |
不难看出,这三种都是偏科生,但是只要合作起来就是三边形战士,云服务器偏向网络访问型,小主机偏向性能处理行,NAS
偏向空间存储型。
云服务器
通常就是云厂商提供的服务器,我们只需要一个稳定的公网ip,作为网络访问的入口,通常无需太高的配置,只需要运行端口转发、异地组网类的组件即可,这里可以选用轻量云服务器,通常做完活动也就100不到/年(也可以去闲🐟淘那种一年50块钱的,他们会给你开一个ARM账号,登录进去就可以用了)
因为有公网IP(80/443),所以我在这台云服务器上面部署的服务,主要是Frp服务,反向代理等需要通过公网直接访问的服务。
当然,可以通过Frp服务将家里的服务映射到这台服务器的指定端口,然后通过反向代理直接使用域名访问。
小主机
这里使用的是联想1U小主机,Tiny5 M920X,这机器最让我满意的地方就是小。网上有专门的3D打印套件,能让两台这样的小家伙正好塞进机柜的1U空间里,排得整整齐齐,对我这种有点整理癖的人来说,看着就非常舒服。
配置上我没追求极致,讲究个够用和稳妥。CPU是i5-9500T,省电性能也足够;内存给到了32G
DDR4,确保多开服务不卡;硬盘方面,系统单独跑在一块128G的闪迪SATA固态上,数据盘则是两块致钛1T
NVMe固态,用飞牛系统里的ZFS组了RAID1,这样既保证了速度,又允许坏一块盘数据也不丢,图个安心。为了突破千兆内网的瓶颈,我还给它插了一张迈络思的X3万兆光口网卡。
之所以选择飞牛系统,主要是因为它现在越来越完善,省心。一来,它自带的ZFS功能满足了我对数据安全的基本要求。二来,它的相册和影视应用直接解决了我的两大痛点:之前用的Immich在iOS上太卡,飞牛相册备份体验很流畅;飞牛影视则让我能轻松管理并播放自己的电影库。说白了,就是一套系统把我想要的功能都整齐活了。
NAS
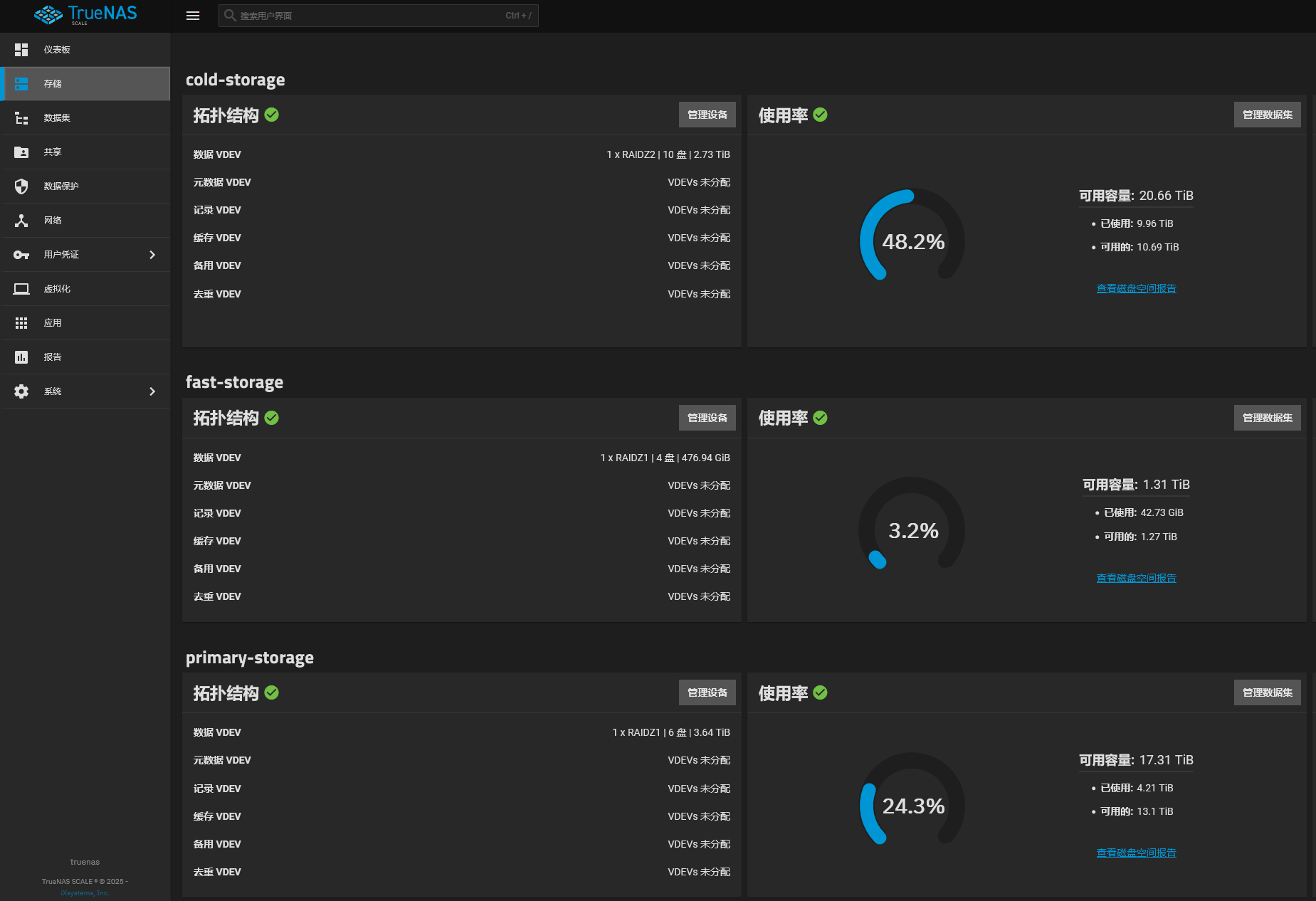
NAS我是自己组装了一台TrueNas主机,主板是华硕的PRIME Z370M-Plue II,CPU使用的是i3-8100T,内存32G DDR4。
这里使用了2U的工控机箱,使用了2个浪潮5212M4定制硬盘笼,使用了2张阵列卡分别连接2个硬盘笼子,至于供电是使用的服务器电源+同步器的方案。
目前放了6x4T HDD、10x3T HDD、4x512 SSD
这里的规划是这样的
| 存储池 | 类型 | 用途 |
|---|---|---|
| cold-storage | HDD | 冷备份 |
| primary-storage | HDD | 常用数据 |
| fast-storage | SSD | 核心推荐 |
![]() |



